Trend OEE
Il presente modulo è dedicato all’analisi approfondita dell’efficienza della macchina/linea tramite lo studio dell’OEE (vedi definizione) e dei suoi componenti nel tempo.
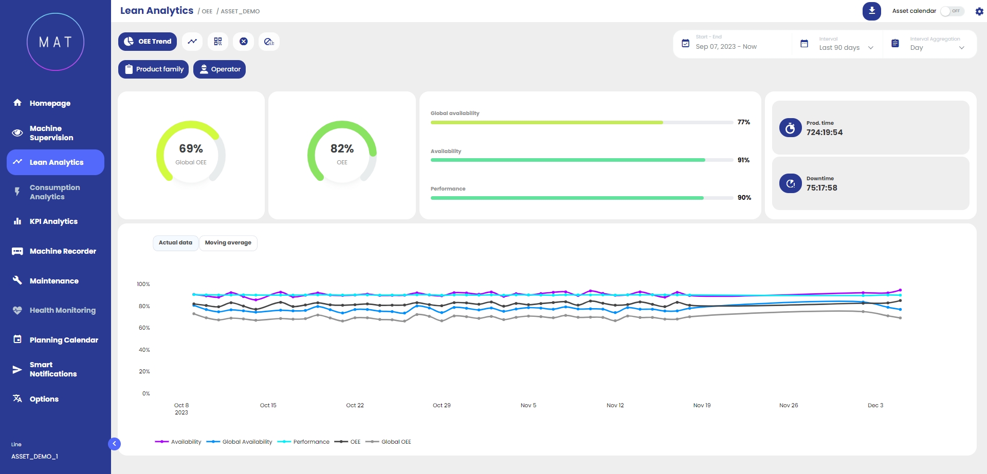
Nella parte superiore della dashboard sono riportati il valore percentuale dell’OEE e delle sue componenti così come altri valori significativi, generalmente, tempo produttivo e tempo di fermo. Tale rappresentazione consente di individuare a livello macro quale componente impatta maggiormente sulla produttività: questo permette di focalizzarsi sulla componente dell’OEE più critica che necessita di maggiore attenzione.
Nella parte inferiore della dashboard vi è una rappresentazione grafica dell’evoluzione nel tempo dell’OEE e delle sue componenti: è possibile visualizzarne l’andamento per dati puntuali o per medie mobili.


Selezionando e deselezionando le componenti è possibile isolare le componenti dell’OEE all’interno del grafico.
Interagendo (zoomando) con il grafico, si attiva la funzionalità “zoom adattivo” che contestualizza tutti i dati visualizzati all’interno della dashboard in funzione dell’intervallo temporale selezionato.


