Trend OEE

Il presente modulo è dedicato all’analisi approfondita dell’efficienza della macchina/linea tramite lo studio dell’OEE (vedi definizione) e dei suoi componenti nel tempo.

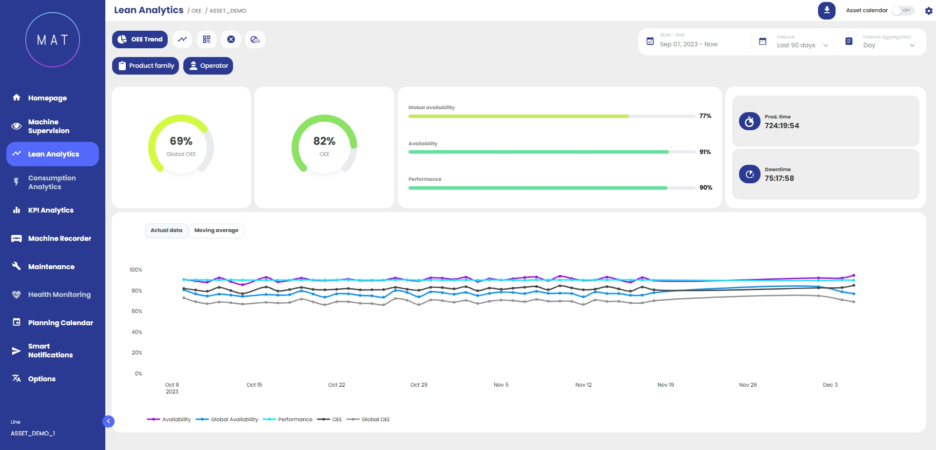
Nella parte superiore della dashboard sono riportati il valore percentuale dell’OEE e delle sue componenti così come altri valori significativi, generalmente, tempo produttivo e tempo di fermo. Tale rappresentazione consente di individuare a livello macro quale componente impatta maggiormente sulla produttività: questo permette di focalizzarsi sulla componente dell’OEE più critica che necessita di maggiore attenzione.

Nella parte inferiore della dashboard vi è una rappresentazione grafica dell’evoluzione nel tempo dell’OEE e delle sue componenti: è possibile visualizzarne l’andamento per dati puntuali o per medie mobili.

Esempio 1.
Esempio 2.

Selezionando e deselezionando le componenti è possibile isolare le componenti dell’OEE all’interno del grafico.

Interagendo (zoomando) con il grafico, si attiva la funzionalità “zoom adattivo” che contestualizza tutti i dati visualizzati all’interno della dashboard in funzione dell’intervallo temporale selezionato.

Nell’analisi tecnica tradizionale le medie mobili sono degli algoritmi che consentono di ricavare un indicatore sintetico dell’andamento di un valore.

Dal punto di vista matematico questo indicatore è una “media” di una determinata quantità di dati nel tempo, rispetto ad una finestra temporale “mobile”, poiché considera soltanto le ultime ‘N’ rilevazioni in ordine di tempo.