Tracciabilità di Produzione
Sottosezione dedicata al tracciamento e all’analisi dettagliata della produzione nel tempo.

Le card nella porzione superiore della dashboard riportano le informazioni principali relative alla produzione in riferimento al periodo temporale selezionato. Tali informazioni vengono poi specificate ed approfondite per ogni record, ovvero per ogni “porzione” di produzione che si intende approfondire, nella tabella a scorrimento sotto le card di riepilogo.
I vari controlli all'interno della pagina permettono fare quanto segue:
selezionando un determinato fattore di aggregazione temporale è possibile analizzare la produzione “suddividendola” in ore/giorni/settimane o mesi;
selezionando un determinato fattore di aggregazione, è possibile suddividere ulteriormente la produzione in funzione del fattore selezionato, ad esempio: turni, lotti, materiale utilizzato ecc. Per esempio, se si seleziona il periodo temporale “settimana” e il fattore di aggregazione “materiale” ci saranno tante righe per ogni settimana quante le tipologie di materiali che sono state utilizzati durante la stessa;
selezionando uno specifico “record”, ovvero cliccando su una riga della tabella, si accede ad ulteriore sottosezione di dettaglio, la quale presenta le informazioni di produzione specificatamente riferite al record selezionato, correlate di grafici significativi.




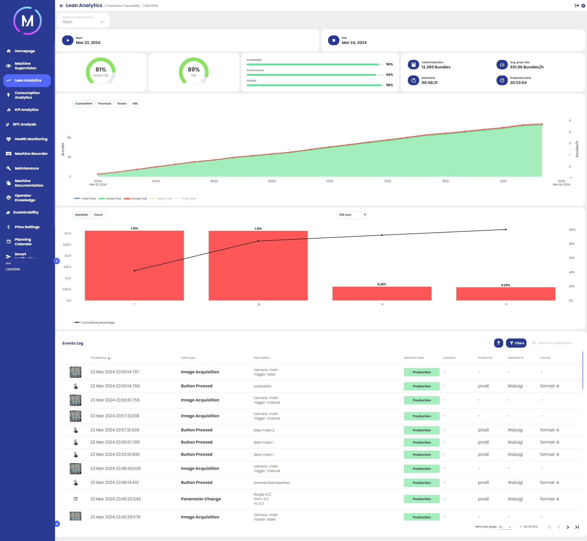
All’interno della pagina di dettaglio mostrata in Immagine F, il sistema restituisce un'analisi approfondita della produzione del relativo record: OEE, Produzione Totale, Tempo di Fermo ecc.

Analizzando la pagina dall’alto verso il basso si hanno le seguenti informazioni:
data e ora di inizio e fine della porzione di produzione selezionata;
informazioni generali sull’efficienza della porzione di produzione selezionata;
grafico cumulato e puntuale dei pezzi prodotti, grafico degli stati macchina susseguiti durante la porzione di produzione e trend dell’OEE (vedi immagini G, H, I, L);
grafico a Pareto configurabile in cui è possibile visualizzare i dati di fermi, allarmi o segnalazioni;
elenco dettagliato dei tipi di eventi che si sono verificati durante la porzione di produzione selezionata sotto forma di log.




I tipi di eventi riportati nell'elenco (Immagine M) di log sono generalmente tre:
cambio stato: tipo di evento che sancisce il passaggio da uno stato macchina ad un altro. Nella colonna “descrizione” vengono specificati gli stati macchina di “partenza” e di “arrivo”. La colonna “stato macchina” riporta lo stato di arrivo. Dato che la transazione di stato è un evento puntuale nel tempo, la colonna “durata” non è popolata;
allarme attivato: tipo di evento che segnala l’attivazione di un allarme. Nella colonna “descrizione” viene indicata la causa dell’allarme. La colonna “stato macchina” indica lo stato macchina al momento dell’evento. Essendo l’attivazione di un allarme un istante nel tempo, la colonna “durata” non è popolata;
allarme disattivato: per ogni allarme attivato, corrisponde la sua disattivazione. Nella colonna “durata” viene indicato il tempo trascorso tra l’attivazione dell’allarme e la sua disattivazione. La colonna “stato macchina” indica lo stato macchina al momento dell’evento;
acquisizione immagine: solo per coloro che hanno attivato la funzionalità, nell'elenco vengono mostrate tutte le acquisizioni di immagini che sono avvenute nel periodo scelto.
La lista di eventi può essere filtrata in base alla tipologia di evento, come mostrato in Immagine N.

